在 NFT 市场情绪较为冷淡的当下,在 NFT 市场交易量波动下滑之际,许多人选择出售他们持有的 NFT 并清空他们的仓位。然而,还有一些坚定的持有者认为一些项目具有长期的投资价值,这些项目一开始很冷门,但现在已成为市场上的重要资产。那么,这些坚定的持有者中有哪些人在市场早期就发现了这些项目的潜力,并在牛熊轮换中一直持有到现在?本文将探析 NFT 市场的数据指标之一:钻石手持仓。
什么是钻石手?
NFT 钻石手(Diamond Hand Holder)是指那些长期看好并坚定持有某一 NFT 项目的投资者,他们具有长期投资的视野和策略,能够承受价格波动的风险,并在市场周期性下跌时坚定持有。相对于短期快速买卖的纸手(Paper Hand Holder),NFT 钻石手是一种长期价值投资者,也代表了项目早期投资者对社区的高度认同和集体意识。在 NFT 市场中,钻石手持有的 NFT 往往具有较高的市场价值和稳定性。
成为钻石手需要一定的投资能力和耐心。首先,需要对潜力蓝筹项目有较为准确的判断和分析能力,这需要对市场趋势、项目背景、团队实力、社区反响等多个因素进行综合分析。其次,钻石手需要在 NFT 行业的周期性下跌中保持冷静和耐心,坚定持有并维持信仰,而不是被市场情绪所左右,盲目跟随市场。最后,成为钻石手还需要有足够的资金实力和资金规划,以承担长期持有所带来的风险和资金压力,同时也需要合理分散投资,避免把全部资产都集中在某一个 NFT 项目上。
钻石手群体的比重在一些知名 NFT 项目中相对较大。这表明,这些项目的早期投资者对其未来发展有着高度认同和信心,并愿意长期持有这些 NFT。相比之下,普通持有者的比例要少得多。以 Meebits 为例,根据市场数据其钻石手持有者占比达到了 83.9%,而普通持有者仅占 10.9%。类似的情况也出现在其他知名项目中,比如 CryptoPunks、BoredApeYachtClub和CloneX等。

在 NFT 市场中,持有者的持有时间和持有数量对项目的发展和价值有着至关重要的作用。因此,钻石手群体也成为了一些项目中最为重要的社区成员。
钻石手持仓投资组合?
了解钻石手持仓投资组合可以帮助我们更好地了解市场趋势和风险分布,以及了解哪些项目在社区中受到高度认可和长期投资。这可以帮助我们在自己的投资决策中做出更明智的选择,并更好地理解和应对市场波动。同时,观察钻石手的持仓投资组合也可以为我们提供有价值的投资灵感和市场趋势预测。
NFTScan 目前提供包括 Ethereum、Solana、BNBChain、Polygon、Avalanche、Arbitrum、Optimism、Fantom、Moonbeam、PlatON、Cronos、Gnosis 12 条区块链的全量数据,Web3 用户可以自由查看任意钱包地址在多链 EVM 区块链网络上的 NFT 资产持仓数据以及历史链上交互记录。
钻石手们持有的 NFT投资组合通常是基于他们对市场和特定项目的分析和判断,因此每个钻石手的持仓投资组合都可能不同。这里我们选取 BAYC 钻石手兼巨鲸之一,钱包地址为0x020ca66c30bec2c4fe3861a94e4db4a498a35872(域名为machibigbrother.eth)通过 NFTScan Portfolio 介绍其资产组合。
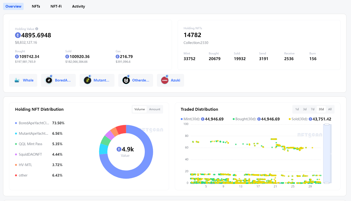
通过数据可以看到当前该地址持有 22,643 个 NFT,持有资产 $8,835,534,其主要资产在以太坊和 Polygon 上。

概览 Overview
一个钱包地址的 NFT 概览数据可以让更好地了解该地址持有的 NFT,包括数量、价值、持有时间等。通过分析这些数据,可以更好地了解这个地址的投资策略,以及该地址持有的 NFT 的投资潜力。
1)从概览数据来看,目前该地址持仓价值在 4895ETH($8,835,534),买入了109742ETH($197,981,765),卖出100920ETH($182,066,384)就 Gas fee 消耗 216.79ETH,当前持有 NFTs为 14782 个,共 2330 个项目,数字相当惊人,持仓规模庞大。
其中包括交易细节方式的 NFTs,如 Mint/Bought/Sold/send/Receive/Burn 其细节数据。该地址的交易次数高,这表明该地址的持有者非常活跃,经常进行交易,持有者对 NFT 市场有深入的参与。
2)从持有项目分配比来看,展示了该地址持有的 NFT 在各个项目中的分布情况,了解该地址在不同项目中的投资比重。该地址是 Yuga Labs 的持仓大户,BAYC 持有价值最高约为 3643 ETH 占比 73.5%,MAYC 占比为 6.56%,除此之外 QQL Mint Pass/SquidDAONFT/HV-MTL 紧随其后,分别占比 5.35%、4.44%、3.72%。

3)从持有 NFT Collections 来看,该地址的投资多样性。当前持有了 Yuga Labs 旗下项目包括 Otherdeed 42 枚,BAYC 59 枚,MAYC 24 枚,另持有 HV-MTL 91 枚,DeFiApes 404 枚。

NFTScan Portfolio 提供协议标准查询 ERC-721/1155,可以看到该地址收藏 NFT 领域的热门项目,涉及的领域也比较广泛,包括游戏、艺术、虚拟地产等等。这表明该钱包地址的持有者具备一定的分散投资意识,不仅仅是集中投资于某个特定领域。

4)从已实现利润来看,Yuga Labs 旗下项目 Otherdeed 为其卖出价值贡献最多,Azuki 位列第二,其次是 BoredApeKennelClub,从数据来看基数也是很庞大的。

历史交易记录
当我们想要深入了解一个 NFT 钱包地址的交易记录时,可以使用 NFTScan Portfolio 上的 Activity 模块。通过这个模块,我们可以看到该地址的所有交易记录,包括出售、购买、转移等,同时也可以根据不同的时间范围/ NFT 协议标准/ NFT Marketplace /价值等进行筛选。
投资者可以通过这些记录来了解该地址在不同项目中的交易行为,并探究其持有 NFT 的策略和偏好。据数据显示:该地址一共实现 102,668 笔 NFT 交易,在最近的交易活动中,该地址购入了大批Otherdeed和 Azuki,持有着众多的蓝筹NFT 项目,并且对其持有较为长期。此外,该地址的持有者似乎并不是经常进行 sell,更倾向于长期持有,这是NFT 钻石手的特点之一。

总而言之,在 NFT 市场上,钻石手持有者是非常重要的,因为他们的存在增加了市场的流动性,并为市场提供了更加健康和稳定的基础。此外,他们也是市场上的重要意见领袖,通过他们的投资决策可以影响其他人。如果想要观察这些 NFT 钻石手的动向,通过 NFTScan Portfolio链接钱包可以对该地址进行 Follow,将他们的地址添加到 Watchlist,实时查看动态。

